RefleK's

Your aim trainer gives scores. RefleK's gives answers.

A free, open-source desktop app that automatically tracks your KovaaK's practice sessions and helps you understand your improvement.

Automatic

Stats import automatically as you play. No clicking, no uploading. Just play and watch your data appear.

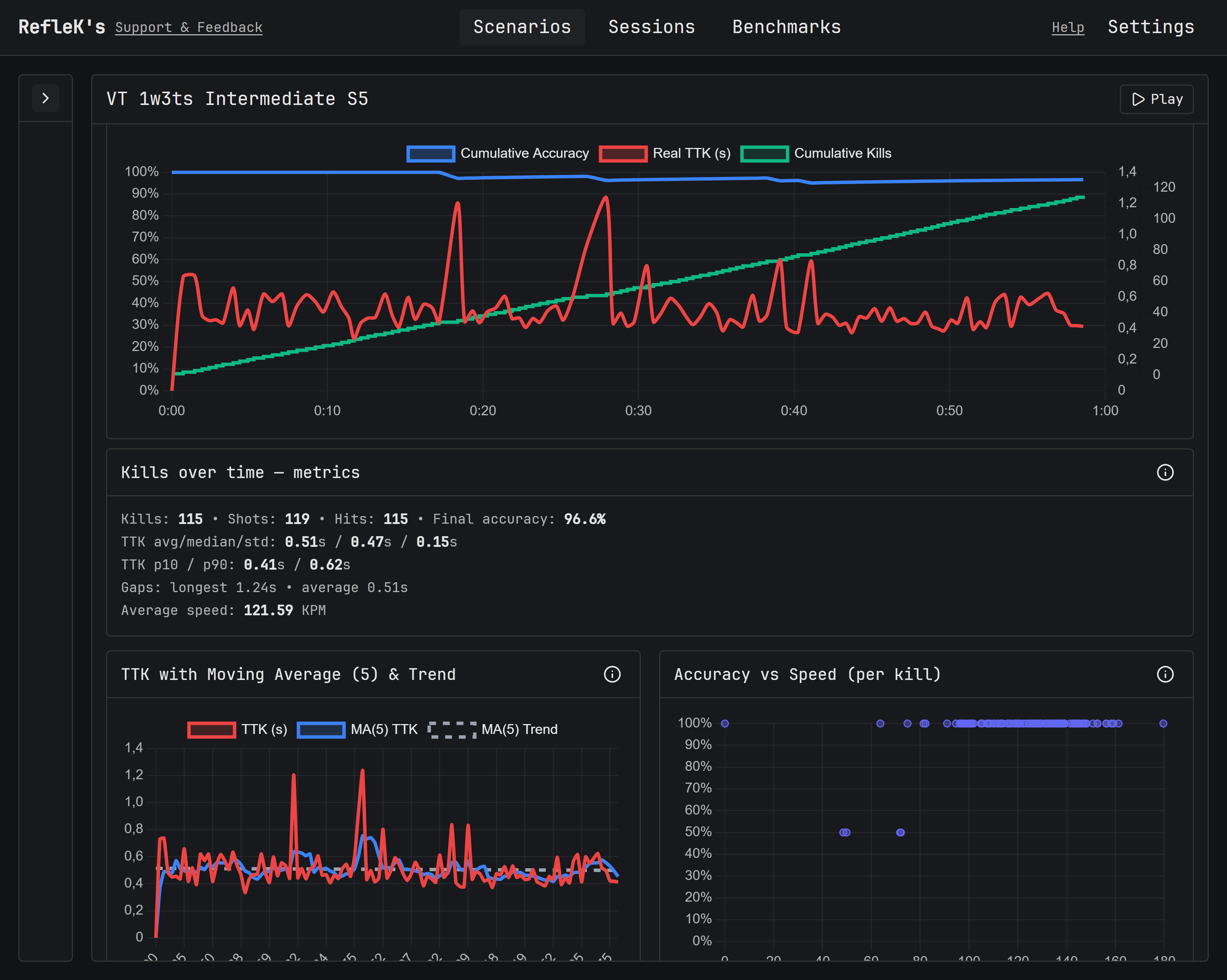
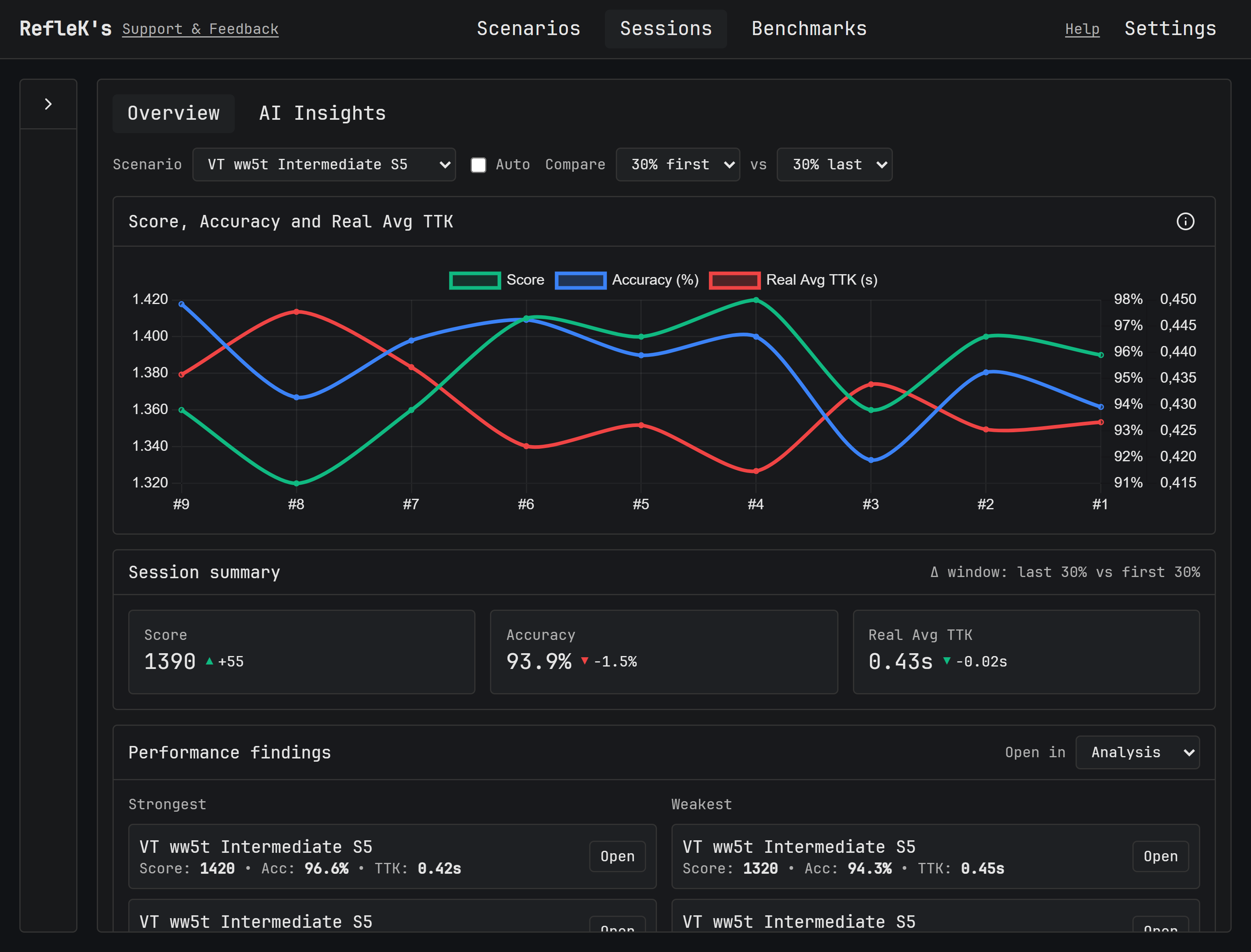
Automatic stat tracking

Private

Everything runs locally on your machine. No accounts, no cloud storage, no data tracking. Your stats stay yours.

Private local data

Open Source

Free forever. Inspect the code, contribute improvements, or fork it to make your own version.

Open source code on GitHub

Try RefleK's now

Download RefleK's for free and start getting real insights into your practice.